Looking-glass Server是一种用于测试服务器回程下载速度的工具。它可以帮助用户了解网络连接的质量,以便进行优化和改进。使用Looking-glass Server进行测试时,用户需要将服务器的IP地址或域名输入到工具中,然后选择要测试的服务器位置。工具会向服务器发送数据包,并测量它们返回所需的时间。根据这些数据,Looking-glass Server可以计算出服务器的回程下载速度。这对于网站管理员和网络工程师来说非常有用,因为它可以帮助他们确定是否需要升级网络设备或调整网络配置以提高性能。总之,Looking-glass Server是一种简单易用的工具,可以帮助用户快速评估服务器回程下载速度。
如何知道自己的购买的国外服务器网络延时、线路和速度怎么样?,LookingGlass就可以轻松解决这个问题,现在很多国外服务器商家都用LookingGlass给用户体验测试服务器性能,下面菜鸡源码分享下如何安装使用LookingGlass。
LookingGlass介绍
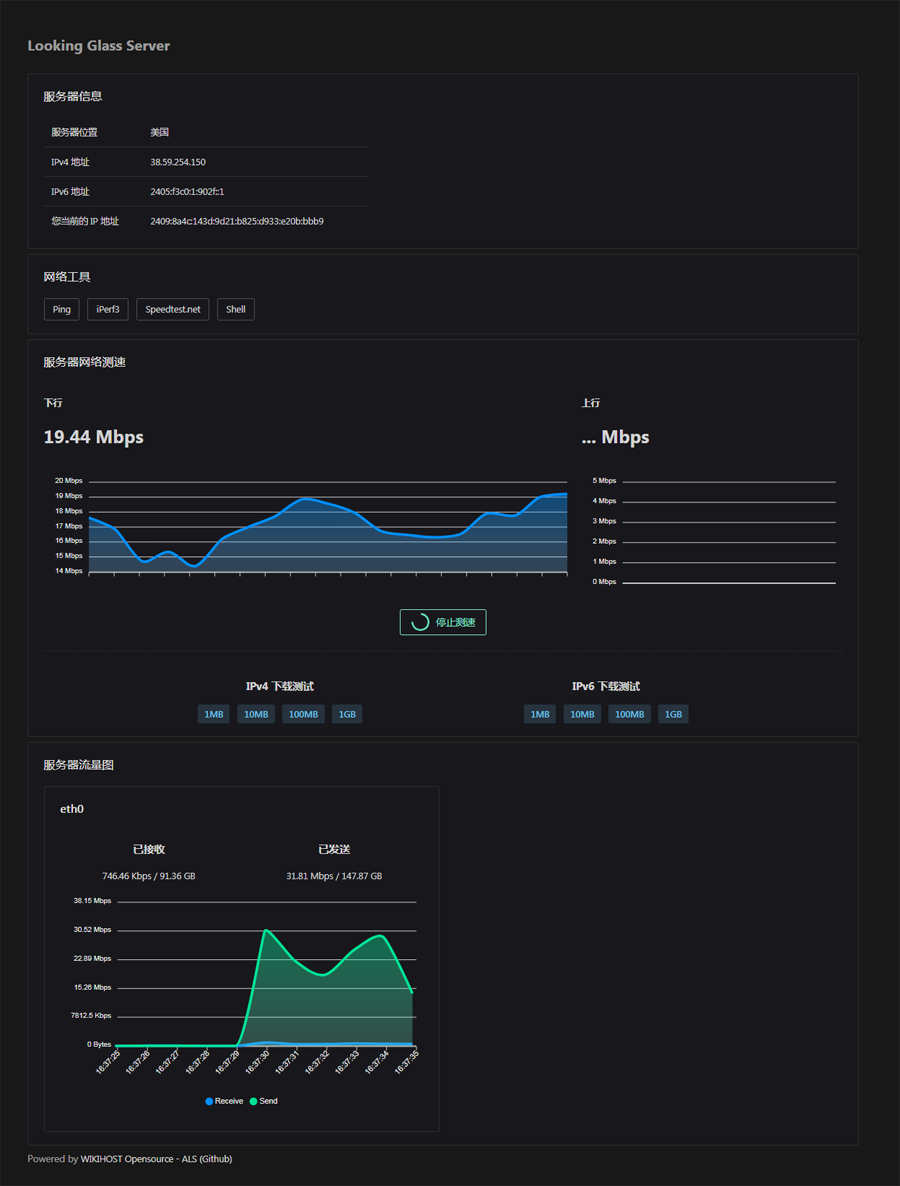
LookingGlass项目有好几种,这里推荐wiki家的开源项目:ALS – AnotherLooking-glassServer,项目包含ping测试、回程线路测试、iperf3测试、HTML 5 在线测速、下载文件测速、网卡流量监控等功能
GitHub地址:https://github.com/wikihost-opensource/als

LookingGlass安装方法
1、项目运行依赖Docker,所以需要机器支持docker,docker安装命令如下,详细查看【Docker容器】Docker的安装部署和常用操作命令
wget-qO-get.docker.com|bashsystemctlstartdockersystemctlenabledocker
2、通过以下命令部署LookingGlass容器,其中8800为访问端口,请确保已放行该端口,也可自定义修改成其它端口;
dockerrun-d--restartalways\--namelookingglass\-eHTTP_PORT=8800\-p8800:8800\wikihostinc/looking-glass-server
3、部署好后通过浏览器访问:http://服务器IP:8800 即可打开LookingGlass页面,这个页面测试的都是服务器到其它地方的网络情况,所以如ping、Traceroute回程都需要提供一个IP,可以使用你的本地网络IP或其它机器IP,这样测试出来的结果就是该服务器到本地的延时和线路;












